ScyllaDB University Live | Free Virtual Training Event
Learn more
ScyllaDB Documentation Logo Documentation
  • Deployments
    • Cloud
    • Server
  • Tools
    • ScyllaDB Manager
    • ScyllaDB Monitoring Stack
    • ScyllaDB Operator
  • Drivers
    • CQL Drivers
    • DynamoDB Drivers
    • Supported Driver Versions
  • Resources
    • ScyllaDB University
    • Community Forum
    • Tutorials
Install
Search Ask AI
ScyllaDB Docs ScyllaDB Monitoring ScyllaDB Monitoring Stack Procedures ScyllaDB Cloud Monitoring Datadog Integration

Caution

You're viewing documentation for an unstable version of ScyllaDB Monitoring. Switch to the latest stable version.

ScyllaDB Cloud Monitoring Datadog Integration¶

To allow external server scrapping, you will need to enable the Prometheus proxy. The Datadog agent reads from the proxy, which reads from the Promethues server.

  1. Installing and configuring the Datadog Agent.

  2. Add Datadog recording rules.

  3. Loading ScyllaDB dashboard to Datadog.

  4. Optionally load Monitor (Alerts).

ScyllaDB Monitoring Datadog Integration Overview¶

A typical ScyllaDB cluster generates thousands of metrics, sometimes even tens of thousands. The sheer number of metrics is too much for Datadog.

Instead of letting the Datadog agent scrap all metrics, the monitoring stack marks a small subset of metrics with a label and lets the Datadog agent scrap only those.

Install And configure the Datadog Agent¶

Start by installing DataDog Agent on a server with access to ScyllaDB Cloud Prometheus Proxy server, following Installation guide. The datadog agent should run on a machine that can reach the Prometheus Proxy server.

Once the Datadog agent is working, download the configuration file conf.yaml move it to: /etc/datadog-agent/conf.d/prometheus.d/conf.yaml

Edit the file. You must replace the cluster id (CLUSTER_ID) and the token (TOKEN).

Post configuration¶

Restart the agent based on your installation. ScyllaDB metrics should be visible in Datadog.

Note

By default, Datadog will not scrap per-shard metrics. To enable per-shard metrics, edit the conf.yaml file and replace dd=~”1” with dd=~”1|2”

Upload the Dashboard¶

Download the dashboard file dashboard.json. Create a new dashboard in Datadog and import the json file you downloaded.

Using the Dashboard¶

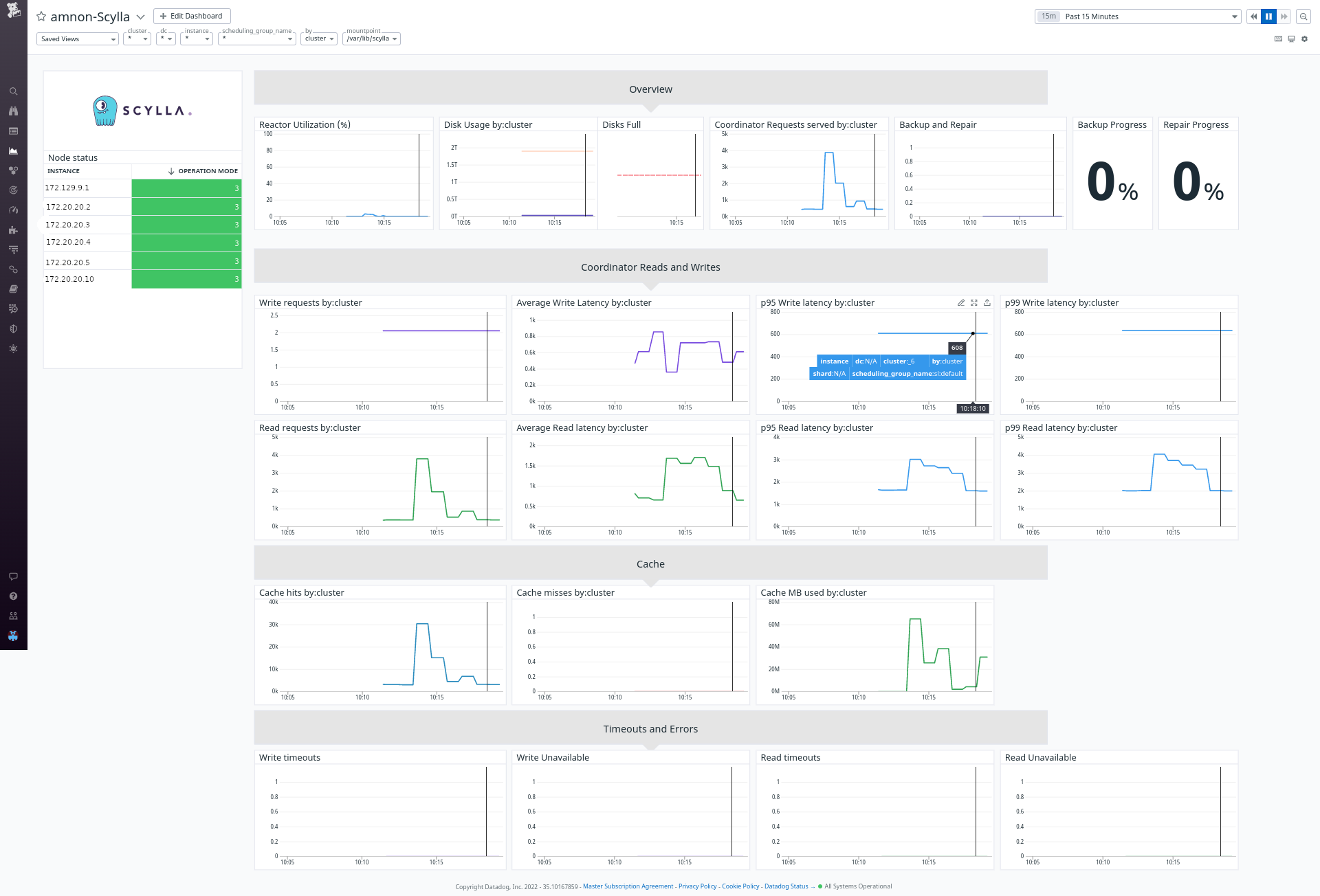
We created a Datadog dashboard that resembles the Grafana dashboards.

../../_images/datadog.png

The dashboard contains some specific filtering and perspectives: First, you can choose between shard, instance, dc, or cluster view. This will aggregate the metrics in the graphs accordingly. Second, you can filter to see specific shards, nodes, or DCs.

Note

Pay attention that some of the combinations are conflicting. For example, you cannot filter by DC when looking at a cluster view. If no data displayed, remove the filters first.

Adding Monitor¶

Alerts in Datadog called Monitor. Download the monitor file monitor.json. Go to the Monitor section in datadog and import the json.

Was this page helpful?

PREVIOUS
ScyllaDB Monitoring Stack Procedures
NEXT
Scylla Monitoring Datadog Integration
  • Create an issue
  • Edit this page

On this page

  • ScyllaDB Cloud Monitoring Datadog Integration
    • ScyllaDB Monitoring Datadog Integration Overview
    • Install And configure the Datadog Agent
      • Post configuration
    • Upload the Dashboard
    • Using the Dashboard
    • Adding Monitor
ScyllaDB Monitoring
Search Ask AI
  • 4.15
    • 4.15
    • 4.14
    • 4.13
    • 4.12
    • 4.11
    • 4.10
    • 4.9
    • 4.8
    • 4.7
    • 4.6
    • 4.5
    • 4.4
    • 4.3
    • 4.2
    • 4.1
    • 4.0
  • Introduction
  • Download and Install
    • Install
    • The start-all.sh script
    • Deploy without Docker
    • Docker Compose
    • System Recommendations
    • Using Thanos
  • User Guide
    • CQL Optimization Dashboard
    • Advisor
      • Some queries use ALLOW FILTERING
      • Some queries use Consistency Level: ALL
      • Some queries use Consistency Level: ANY
      • Some queries are not token-aware
      • Some SELECT queries are non-paged
      • Some queries are non-prepared
      • Compaction takes lots of memory and CPU
      • Some operation failed due to unsatisfied consistency level
      • I/O Errors can indicate a node with a faulty disk
      • Some operations failed on the replica side
      • CQL queries are not balanced among shards
      • Prepared statements cache eviction
      • System Overload
  • Procedures
    • Cloud Users Datadog integration
    • Datadog Integration
    • Alert Manager
      • Alerting
    • Adding and Modifying Dashboards
    • Upgrade Guides
      • Monitoring 4.x to 4.y
      • Monitoring 3.x to 4.y
      • Monitoring 3.x to 3.y
      • Monitoring 2.x to 3.y
      • Monitoring 2.x to 2.y
      • Monitoring 1.x to 2.x
  • Upgrade
    • Monitoring 4.x to 4.y
    • Monitoring 3.x to 4.y
    • Monitoring 3.x to 3.y
    • Monitoring 2.x to 3.y
    • Monitoring 2.x to 2.y
    • Monitoring 1.x to 2.x
  • Troubleshooting
    • Troubleshooting
    • Troubleshooting Guide for Scylla Manager and Scylla Monitor Integration
  • Reference
    • Support Matrix
    • Interfaces
  • GitHub Project
Docs Tutorials University Contact Us About Us
© 2026, ScyllaDB. All rights reserved. | Terms of Service | Privacy Policy | ScyllaDB, and ScyllaDB Cloud, are registered trademarks of ScyllaDB, Inc.
Last updated on 29 April 2026.
Powered by Sphinx 9.1.0 & ScyllaDB Theme 1.9.2